湿法锅炉脱硫除尘器,锅炉脱硫除尘设备,锅炉脱硫塔 是采用碱性浆液或溶液作为吸收剂在吸收塔内对含有 SO2 的烟气进行喷淋洗涤,使 SO2 和吸收剂反应生成亚硫酸盐和硫酸盐。

湿法锅炉脱硫除尘器,锅炉脱硫除尘设备,锅炉脱硫塔 湿法烟气脱硫工艺包括石灰石(石灰) — 石膏法、氧化镁法、双碱法、氨法等。 湿法脱硫技术成熟,效率高,运行可靠,操作简单,世界上占 90% 以上的燃煤电厂都采用湿法脱硫技术。
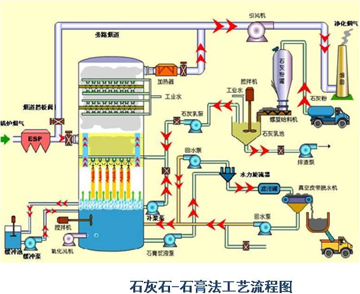
湿法石灰石 - 石膏法是将石灰石粉制成浆液,在吸收装置中将烟气中的 SO2 脱除而副产石膏的方法。该方法是目前应用_广的一种烟气脱硫( FGD )方法。
( 1 )脱硫效率高, >95%
( 2 )技术成熟,运行可靠性高
( 3 )对煤种的适应性强
( 4 )吸收剂资源丰富,价格低廉
( 5 )脱硫副产物便于综合利用
( 6 )占地面积大,运行费用高
主要适合于 410t/h 以上锅炉的烟气脱硫。优点:技术成熟,吸收剂石灰和石灰石成本低廉,脱硫率可高达 90 %以上。缺点:投资大(占电厂总投资的 10%-15% ),设备占地面积大,运行费用高,易结垢。
湿式石灰石 / 石灰-石膏法原理 
脱硫过程:
双碱法脱硫系统

为了克服石灰 / 石灰石法容易结垢和堵塞的缺点,发展了双碱法。该法先用可溶性的碱性清液作为吸收剂吸收,然后再用石灰乳或石灰对吸收液进行_。
反应如下:脱硫过程

氨法脱硫
氨是一种良好的碱性吸收剂。利用氨的这一特性,以水溶液中的 NH3 和 SO2 反应为基础用氨水将废气中的 SO2 脱除,生成亚硫酸氢铵和亚硫酸铵溶液,经氧化后得到硫酸铵溶液,进而干燥得到硫胺产品。